
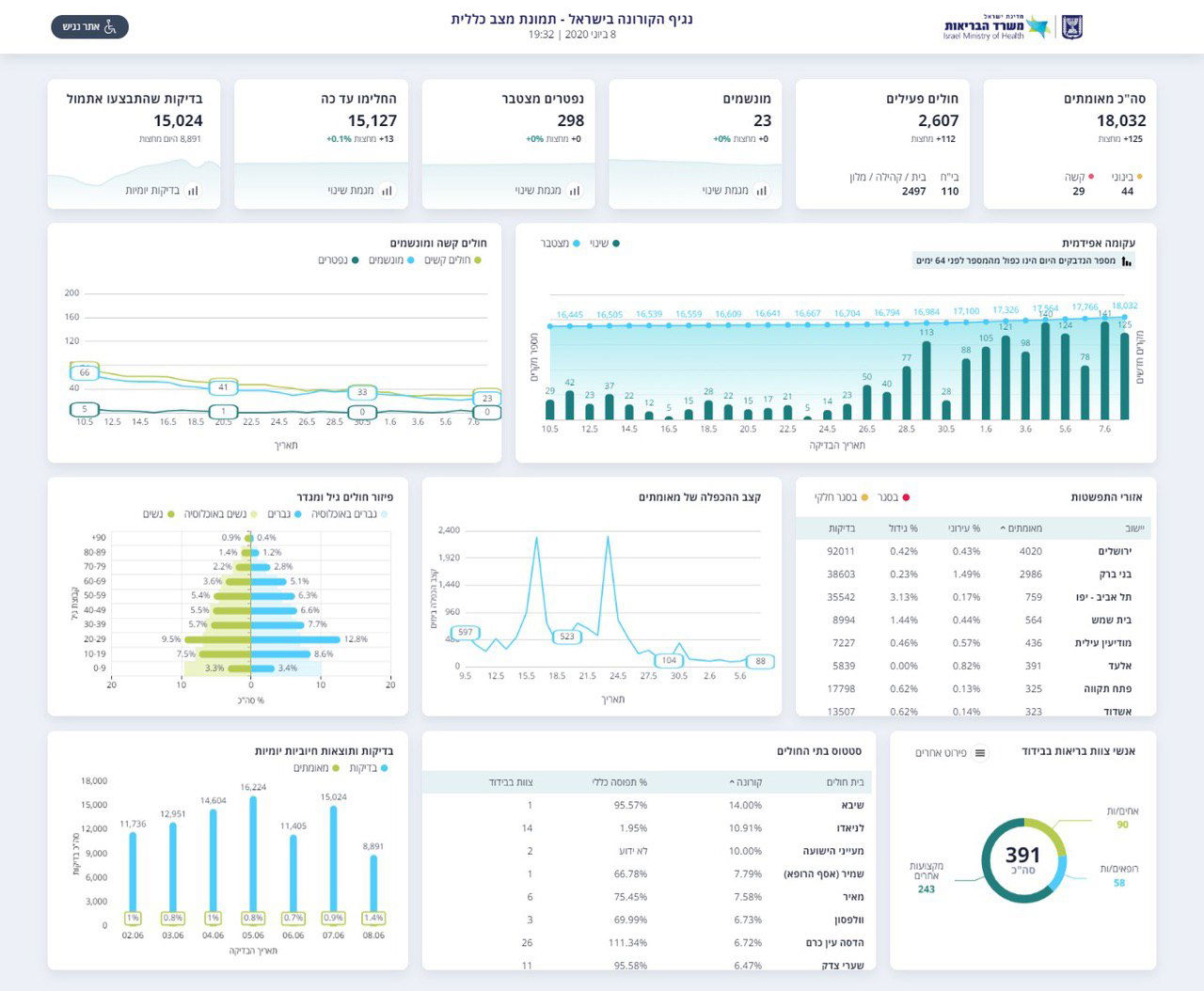
נגיף הקורונה ממשיך להתפשט: משרד הבריאות מעדכן הערב (שני), כי ביממה האחרונה נרשמה עלייה של 169 חולים חדשים. מתוכם 25 במצב קשה ו-44 במצב בינוני. מספר המונשמים ללא שינוי ועומד על 23 חולים. גם מספר המתים מהקורונה ללא שינוי ועומד על 298 נפטרים.
מתחילת התפרצות הקורונה בישראל התגלו 18,032 חולים בארץ והחלימו 15,127. מספר החולים הפעילים עומד על 2,607. היום (מחצות) בוצעו 8,891 בדיקות כשמתוכן התגלו 125 חולים חדשים.

בשלושת הימים האחרונים, התגלו בירושלים - 32 חולים, בבני ברק 16 חולים, בית שמש 11, מודיעין עילית עם 3 חולים ואלעד עם חולה אחד בלבד.

הקורונה בשאר הארץ
תל אביב - 66.
טבריה - 8.
באר שבע - 10.
נתניה - 13.
אשדוד - 4.
פתח תקווה - 8.






0 תגובות