
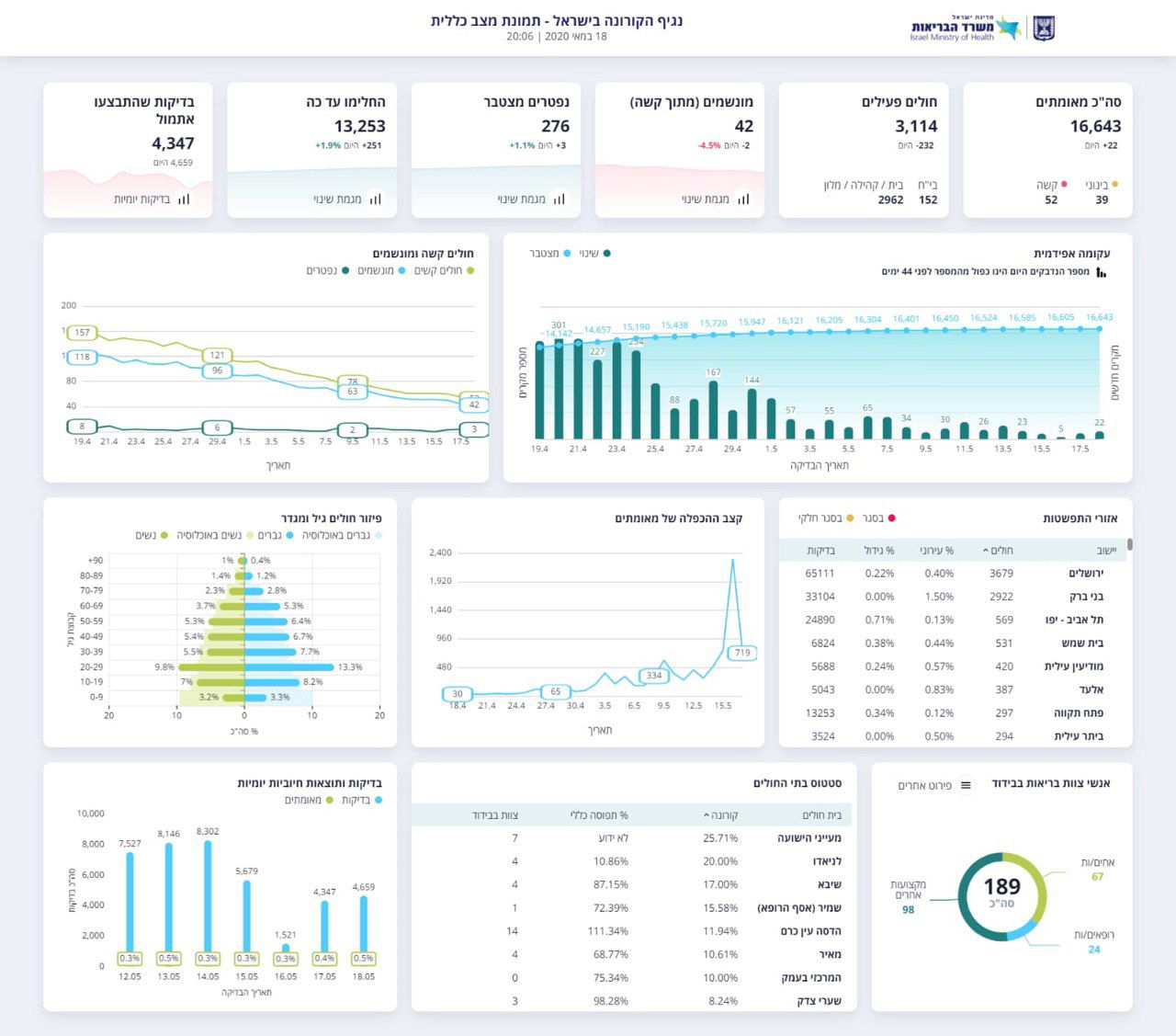
במשרד הבריאות מעדכנים הערב (שני) את מספר החולים והנפטרים מהנגיף המסוכן; 16,643 בני אדם אובחנו כחולים בנגיף. ומספר הנפטרים עלה ל-276, מאז הבוקר.
מתוך 16,643 המאובחנים כחולים מאומתים ישנם 13,253 בני אדם החלימו ושוחררו לבתיהם ו-3,114 בני אדם חולים כעת. שמתוכם, 52 במצב קשה – בהם 42 מונשמים, 39 במצב בינוני והשאר במצב קל.


מהבוקר נפטרו שלושה בני אדם מהנגיף, וסך כל הנפטרים בישראל מאז פרוץ הנגיף עומד על 276 אנשים. סך כל החולים המאומתים מהבוקר עומד על 232 אנשים ו-26 נדבקים חדשים מהבוקר
בארצות הברית לעומת זאת, מדווחים על יותר ממיליון וחצי אנשים שנדבקו בנגיף, ומקרי המוות כתוצאה מהנגיף מתקרב לתשעים אלף איש. יחד עם זאת, מרבית המדינות בארה"ב דיווחו על ירידה משמעותית במספר הנדבקים.






0 תגובות