
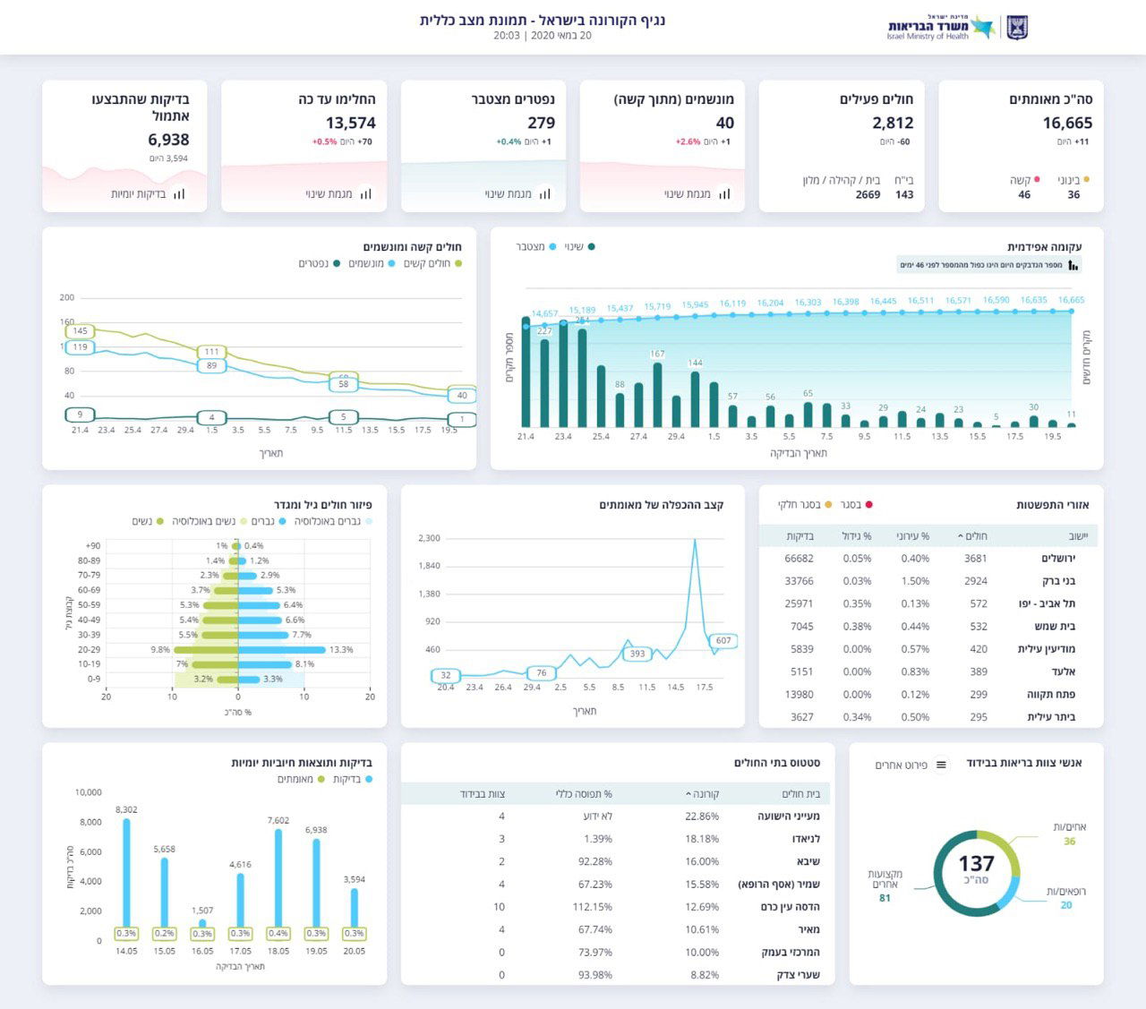
משרד הבריאות מעדכן הערב (רביעי) את מספר החולים והנפטרים מנגיף ה'קורונה'. על פי הנתונים, עד היום, החלימו 13,574 אנשים - ו-70 החלימו היום.
במהלך היום נפטר אדם אחד מ'קורונה', ובכך עלה מספר הנפטרים מהנגיף ל-279 אנשים.


סך כל החולים המאומתים עד היום עומד על 16,665, והיום זוהו 11 מקרי הידבקות חדשים, וסך כל הנדבקים הפעילים עלה ל-2,812.. 46 - במצב קשה ומתוכם יש 40 מונשמים.







0 תגובות