
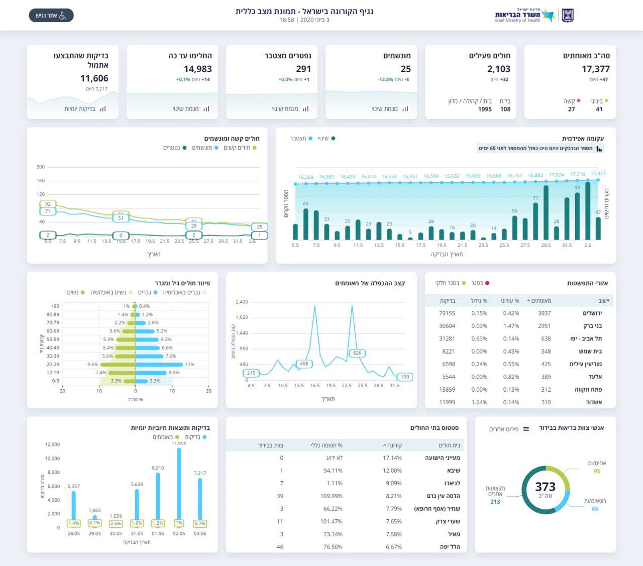
משרד הבריאות מעדכן הערב (רביעי) כי במהלך היום התגלו 47 נשאים חדשים של הנגיף - מתוך 7,217 בדיקות שנערכו היום.
אחרי מספר ימים של עליה הן במספר החולים והן באחוז הנשאים החדשים מתוך סך הבדיקות, מדובר על האטת קצב החולים החדשים ב"ה.
אדם נוסף נפטר היום מנגיף הקורונה, ובסך הכל עומד כעת מספר הקרבנות שגבתה המגיפה בישראל על 291 בני אדם.
מתחילת התפשטות הנגיף בארץ, עומד מספר החולים המאומתים על 17,377. מתוכם, 14,983 כבר החלימו ורק 2,103 חולים עדיין פעילים.


מתוך החולים הפעילים, 41 במצב בינוני, 27 במצב קשה ו-25 חולים זקוקים להנשמה, עליה של ארבעה חולים היום.
בתוך כך, משרד הבריאות הודיע היום כי החל מהשבוע הבא יתחילו קופות החולים במערך הבדיקות הסרולוגיות בכל הארץ בקרב 70 אלף נבדקים ונבדקות ראשונים.
כבר היום החל מבצע בדיקות סרולוגיות בבני ברק באמצעות מד"א. בהמשך יוכלו להיבדק עוד עשרות אלפי אזרחים, כחלק מהליך של בדיקת דם שגרתית.

שר הבריאות יולי אדלשטיין אמר: "הבדיקות הסרולוגיות הן כלי חשוב נוסף שיאפשר לנו תמונת מודיעין טובה יותר על מוקדי הקורונה בישראל. כך נוכל להתמודד טוב יותר עם גל נוסף של קורונה אם חלילה יתפרץ. אני מודה לקופות החולים שנרתמו למשימה הלאומית ואני בטוח שהן יבצעו אותה בצורה יעילה כפי שהן כבר מורגלות בבדיקות אחרות".
מנכל משרד הבריאות משה בר סימן טוב הוסיף: "הכוח היחסי של מדינת ישראל בתחום הרפואה הקהילתית היה ונשאר בקופות החולים שלנו. הן בעלות הפריסה הגיאוגרפית הטובה ביותר, הן בעלות היכולת הטובה ביותר בקהילה לביצוע סקרים ומדגמים רפואיים ואני יודע שהבדיקות שהן יעשו ישמשו אותנו כמדינה ואת העולם כולו בהתמודדות למול המחלה".
פרופ׳ סיגל סדצקי ראש שירותי בריאות הציבור הוסיפה: "מטרת הבדיקות הסרולוגיות לשקף המצאות נוגדנים לוירוס הקורונה באדם וכך לתת תמונה על מצב החשיפה למחלה בקרב האוכלוסיה. חשוב לציין ולהדגיש כי שמירה על שלושת החוקים: עטיית מסיכות, ריחוק 2 מטר והקפדה על הגיינה היו ועדיין הדרכים היעילות ביותר למניעת הדבקה ועצירת התפשטות המחלה".






0 תגובות