
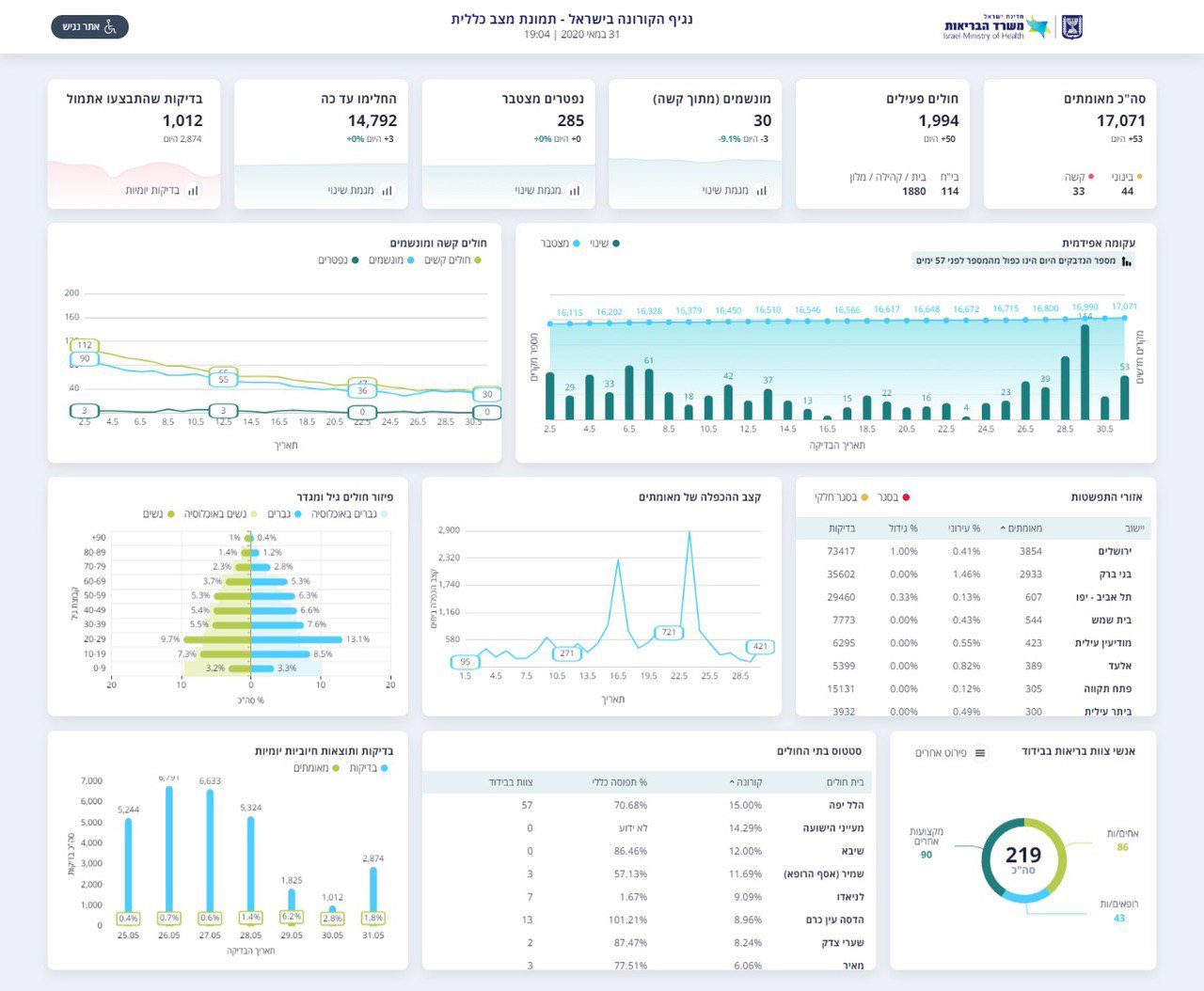
במשרד הבריאות מעדכנים הערב (ראשון), את תמונת המצב של חולי הקורונה בישראל, לפי הנתונים מאז פרוץ הנגיף בישראל נדבקו למעלה מ-17,071 בני אדם.
ביממה האחרונה אובחנו בישראל 53 נדבקים חדשים, אך לא היו נפטרים כלל, מספר הנפטרים בישראל מאז פרוץ הנגיף - 285 בני אדם.

בין המאובחנים כחולים: 14,792 בני אדם החלימו ושוחררו לבתיהם ו-1,994 בני אדם חולים. מתוך החולים: 33 במצב קשה – בהם 30 מונשמים ו-44 במצב בינוני והשאר במצב קל.
בתוך כך, שר הבריאות יולי אדלשטיין, ערך הערב מסיבת עיתונאים, בה הוא הצהיר כי כל אזרח בישראל שבא במגע עם חולה מאומת, יישלח לבצע בדיקת קורונה גם אם אין לו תסמינים כלל.






0 תגובות