
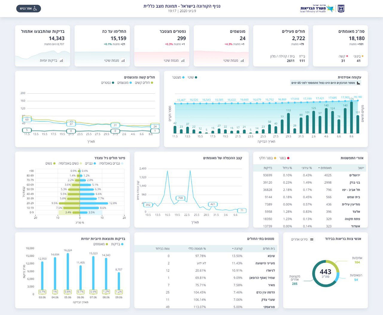
משרד הבריאות מעדכן הערב (שלישי) כי ביממה האחרונה נוספו 148 חולי קורונה חדשים. מאז חצות, 101 נשאים חדשים של הנגיף הקטלני.
בסך הכל, מאז פרוץ מגיפת הקורונה בישראל התגלו 18,180 נשאים מאומתים. 15,159 מהם כבר החלימו, וכיום יש 2,722 חולים פעילים.
מתוך הפעילים, 111 מאושפזים בבתי החולים, והשאר בבית או במלוניות הייעודיות. מצבם של 41 מהם מוגדר בינוני, ושל 31 מוגדר קשה.
ביממה האחרונה, נפטר אדם נוס, ובסך הכל מאז פרוץ המגיפה נפטרו 299 חולי קורונה בישראל.
בנוסף, נוסף חולה אחד למספר המונשמים במהלך היממה האחרונה, ומספרם עומד כעת על 24 חולים הזקוקים לאשפוז.

משרד הבריאות מעדכן עוד על עליה במספר הבדיקות הנערכות, כאשר אתמול ביצעו בסך הכל 14,343 בדיקות. מהיום בחצות - 8,707 בדיקות קורונה.






0 תגובות