
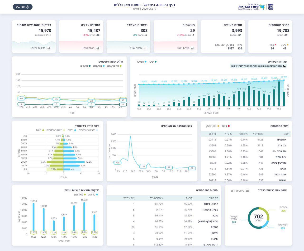
משרד הבריאות מעדכן הערב (רביעי), על עלייה במספר חולי הקורונה ביממה האחרונה בישראל - 288 חולים. ישנה עליה נוספת במספר המונשמים, אך מחצות אין נפטרים מהנגיף.
מחצות עלו מספר החולים המונשמים בשלושה, וכרגע מספרם עומד על 29 מונשמים, מספר החולים המאומתים מאז פרוץ הנגיף בישראל, עומד על 19,783, כאשר מחצות נוספו עוד 171 חולים.
מספר הנפטרים מהנגיף נותר ללא שינוי ביממה האחרונה, והוא עומד על 303 נפטרים.

על פי הדיווח, אתמול בוצעו כ-15,970 בדיקות, והחל מחצות בוצעו - 9,916 בדיקות לגילוי נגיף הקורונה.







0 תגובות