
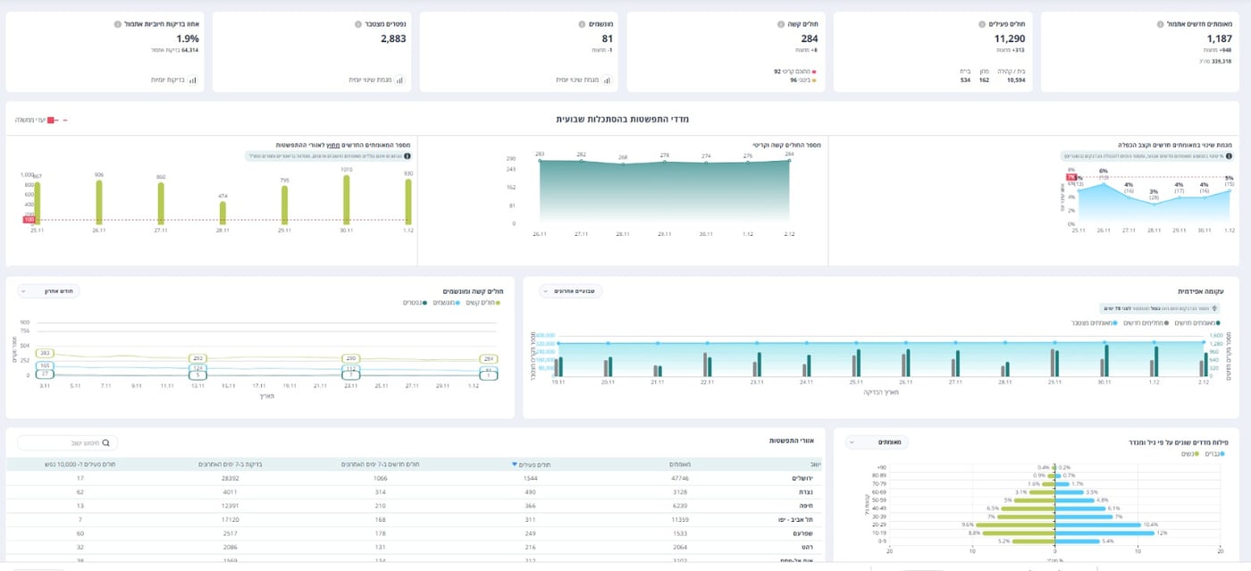
על פי העדכון של משרד הבריאות הערב (רביעי) יש 11,290 חולי קורונה פעילים בישראל, מחצות היתתה עליה של 313 חולים פעילים חדשים.
מאז פרוץ הנגיף בישראל, נדבקו 339,318 ישראליים בנגיף הקורונה, מאתמול נדבקו - 1,187 בני אדם ומחצות התגלו עוד 948 בני אדם.
מספר החולים הקשים עומד על 284 בני אדם, כאשר מחצות ישנה עלייה של שמונה בני אדם - מתוכם 92 במצב קריטי. 96 חולי קורונה מוגדרים במצב בינוני.
מספר המונשמים עומד על 81 בני אדם - ירידה של אדם אחד - מחצות. מספר הנפטרים עומד על 2,883, עליה של שישה בני אדם - מאתמול.
64,314 בני אדם נבדקו מאתמול בבדיקות קורונה. אחוז הבדיקות החיוביות עומד על 1.9%.







0 תגובות