
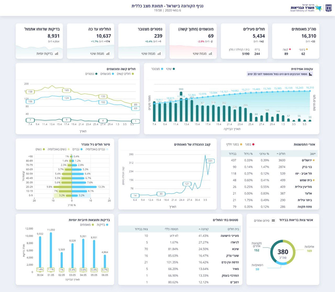
מאז פרוץ מגיפת הקורונה בישראל, נרשמו 16,310 נשאים של הנגיף הקטלני. היום, נרשמה עליה מתונה של 33 חולים חדשים בלבד.
מתוך החולים שהתגלו, כיום עדיין חולים 5,434 בלבד, בעוד 10,637 מהם החלימו. היום לבד החלימו עוד 174 איש מנגיף הקורונה.
בסך הכל, נפטרו 239 אנשים מנגיף הקורונה בישראל, בהם חולה אחד שהתווסף היום לרשימת הקרבנות שגבתה המגיפה.


מבין החולים עכשיו, 69 מונשמים, אך רובם הגדול מוגדר במצב קל. רק 244 חולי קורונה מאושפזים בבתי החולים, בעוד 5190 נמצאים בבית או במלוניות הייעודיות.






0 תגובות