
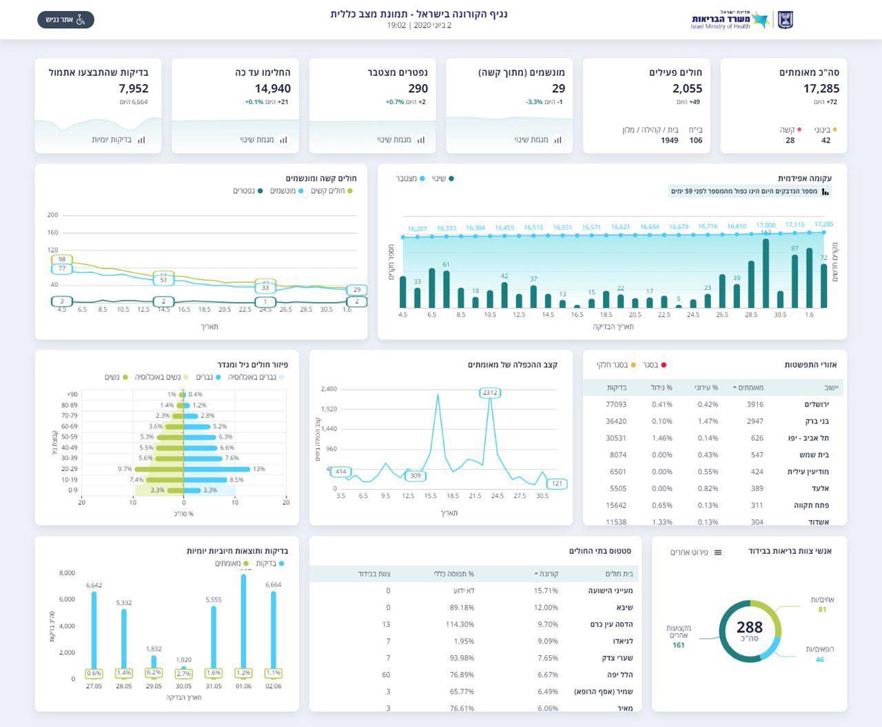
משרד הבריאות מדווח הערב (שלישי) על 72 חולי קורונה חדשים - כאשר בסך הכל, ביממה האחרונה נוספו 116 נשאים מאומתים של הנגיף הקטלני בישראל.
ביממה האחרונה גבתה המגיפה חמישה קרבנות נוספים, 2 מהם מתו היום. בסך הכל, מאז פרוץ הקורונה בארץ, נפטרו 290 בני אדם.
מתוך החולים הפעילים, 42 מוגדרים במצב בינוני, ו-28 במצב קשה. 29 מהחולים מונשמים, עליה של חולה אחד מאז אתמול.


מאז פרוץ הגל הראשון של מגיפת הקורונה בישראל, התגלו בסך הכל 17,285 חולים מאומתים. מתוכם, 14,940 החלימו ורק 2,055 עדיין פעילים.
בתוך כך, ראש הממשלה בנימין נתניהו יקיים הערב (שלישי) התייעצות והערכת מצב בנושא מערכת החינוך, זאת בעקבות העלייה החדה המחודשת במספר חולי קורונה בקרב תלמידי ואנשי צוות בבתי ספר ברחבי הארץ.
משרד הבריאות המליץ היום לסגור את בתי הספר בחלק משכבות הגיל, אך שר החינוך יואב גלנט מתנגד לכך: "אין סיבה לסגור את בתי הספר".
לדבריו, "נתוני התחלואה שמשרד הבריאות מציג לא השתנו דרמתית ואין שום הצדקה להביא לסגירה של החטיבות והתיכונים. זו תהיה פגיעה חסרת אחריות בתלמידים, בהורים ובמורים".
"במקביל, אנחנו חייבים להמשיך ולהיות עם אצבע על הדופק, לקיים הערכות מצב שוטפות, לנקוט במדיניות מחמירה ובמשנה זהירות במטרה למנוע מקרי הידבקות נוספים. בכל מקום שבו מזוהה חולה מאומת, המוסד החינוכי נסגר".






0 תגובות