
משרד הבריאות מעדכן הערב (רביעי) כי ביממה האחרונה חלו עוד 175 ישראלים בנגיף הקורונה. מחצות, נרשמה עליה של 104 נשאים.
עם זאת, ביממה האחרונה לא היו ב"ה מתים נוספים, ונרשמה ירידה במספר החולים המונשמים - ומספרם עומד כעת על 22 בלבד.
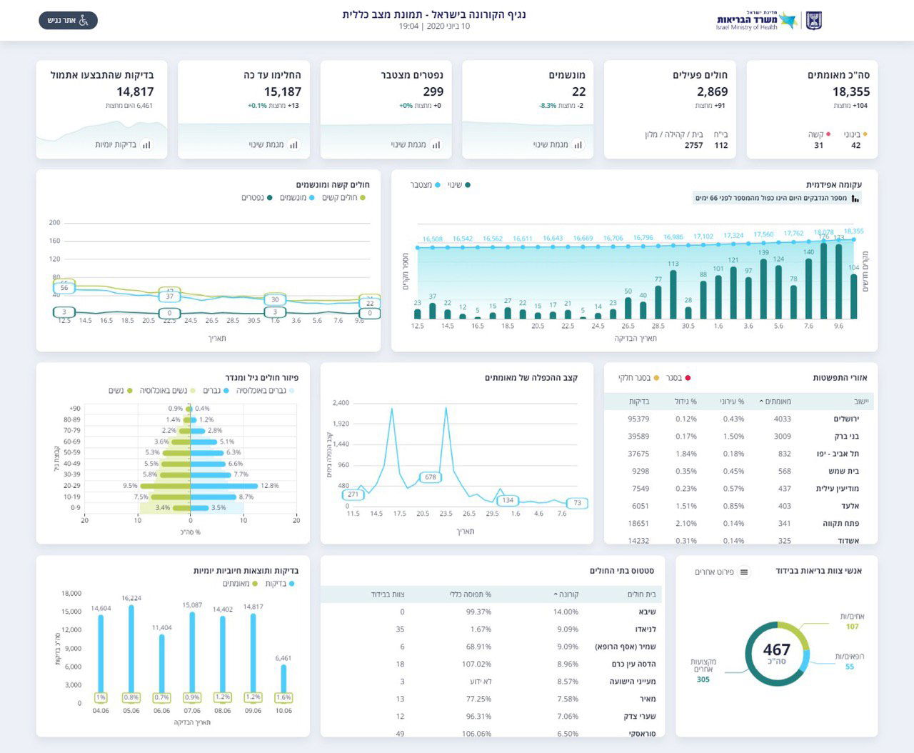
בסך הכל, מאז פרוץ מגיפת הקורונה בישראל, התגלו 18,355 נשאים מאומתים של הנגיף. מתוכם, 15,187 כבר החלימו.

נכון לעכשיו, יש 2,869 חולים מאומתים. 42 במצב בינוני, 31 במצב קשה והשאר במצב קל. מתוך החולים, 112 מאושפזים בבית החולים, והשאר בבית או במלוניות הייעודיות.
אתמול, ביצע משרד הבריאות 14,817 בדיקות קורונה. שר הביטחון לשעבר, נפתלי בנט הזהיר היום כי יש צורך להרחיב משמעותית את מעגל הבדיקות, וטוען כי המחדל הממשלתי תוביל לסגר נוסף, ולמשבר כלכלי בישראל.
לדבריו, "בשיא החורף, צפויים כ-100,000 אזרחי ישראל לפנות בכל יום למערכת הרפואית עם תסמיני קורונה ושפעת. ללא בדיקות לא נוכל לדעת מי נושא קורונה, ונצטרך לסוגר את הכלכלה".

"אנחנו כבר חצי שנה בתוך הקורונה. ממשלת ישראל ממשיכה להתרשל. היא לא הקימה עד עכשיו מערך בדיקות המוני של 100,000 בדיקות ביום לקראת גל החורף הקרוב. בגל הזה נראה גם שפעת וגם קורונה ובלי 100,000 בדיקות ביום לא נדע מי חולה בשפעת ומי חולה בקורונה ולא נדע את מי לבודד כדי לעצור את המגפה".
"שוב הממשלה תצטרך לסגור את כל העסקים בישראל כפי שעשתה בפעם שעברה והיא תשלח מליון מובטלים להיות מובטלי קבע. אני קורא לראשי הממשלה נתניהו וגנץ תתעוררו עכשיו. תמנעו את האסון הכלכלי הקרב אלינו".






0 תגובות