
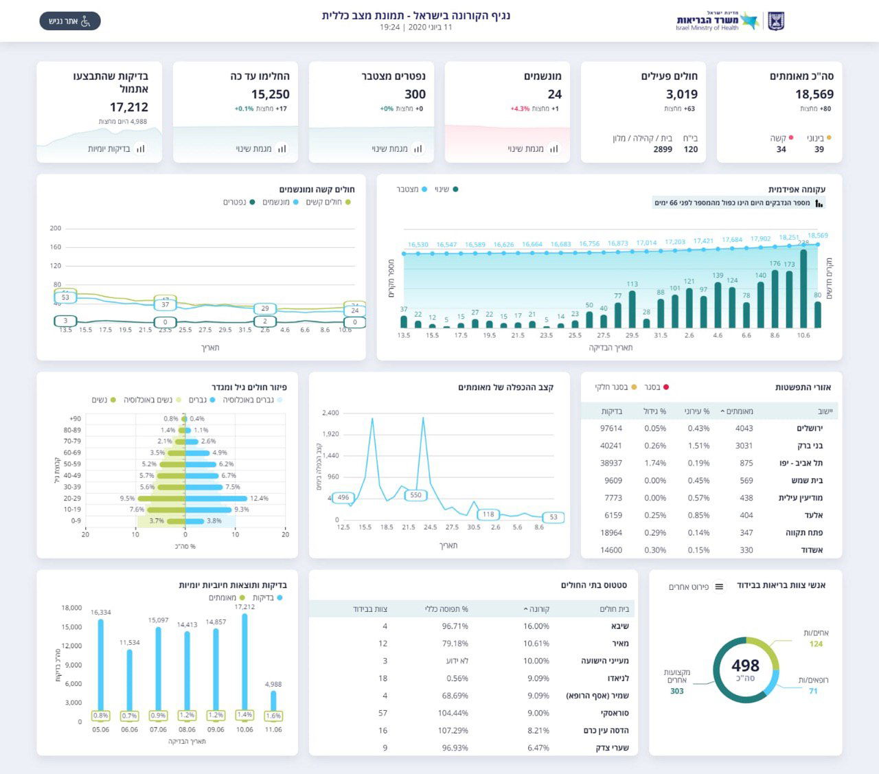
נגיף הקורונה ממשיך להתפשט בישראל: 214 חולי קורונה נוספו ביממה האחרונה, כך עולה מהעדכון הערב (חמישי) של משרד הבריאות. מחצות, 80 חולים חדשים.
מאז פרוץ מגיפת הקורונה בישראל, התגלו 18,569 נשאים מאומתים של הנגיף. מתוכם, 15,250 כבר החלימו ב"ה.


בסך הכל, יש כעת 3,019 חולים פעילים. 39 מהם במצב בינוני, 34 במצב קשה ו-24 מהם מונשמים. מתוך החולים, 120 מאושפזים בבתי החולים והשאר במלוניות או בבית.
ראש הממשלה בנימין נתניהו אמר הערב בהצהרה מיוחדת כי "אנחנו נמצאים במקום שבה התחילה העלייה התלול שהביאה אותנו לסכנה גדול מאוד של אנשים חולים ונפטרים".
לדבריו, "אנחנו לא יכולים לחזור למצב של טור גיאומטרי עולה כי הוא גורר עכשיו חולים קשים ומתים. אם זה יימשך - נחזיר את ההגבלות והכלכלה תיעצר".

נתניהו הזהיר: "למה זה גודל? לא הקפדנו על הכללים, אני אומר את זה באופן ישיר וישר, לא הקפדנו. אני מבקש מכם לעשות את מה שאני מדבר על ביתר שאת בימים הקרובים. יש עלייה בתחלואה גם בעולם".






0 תגובות