
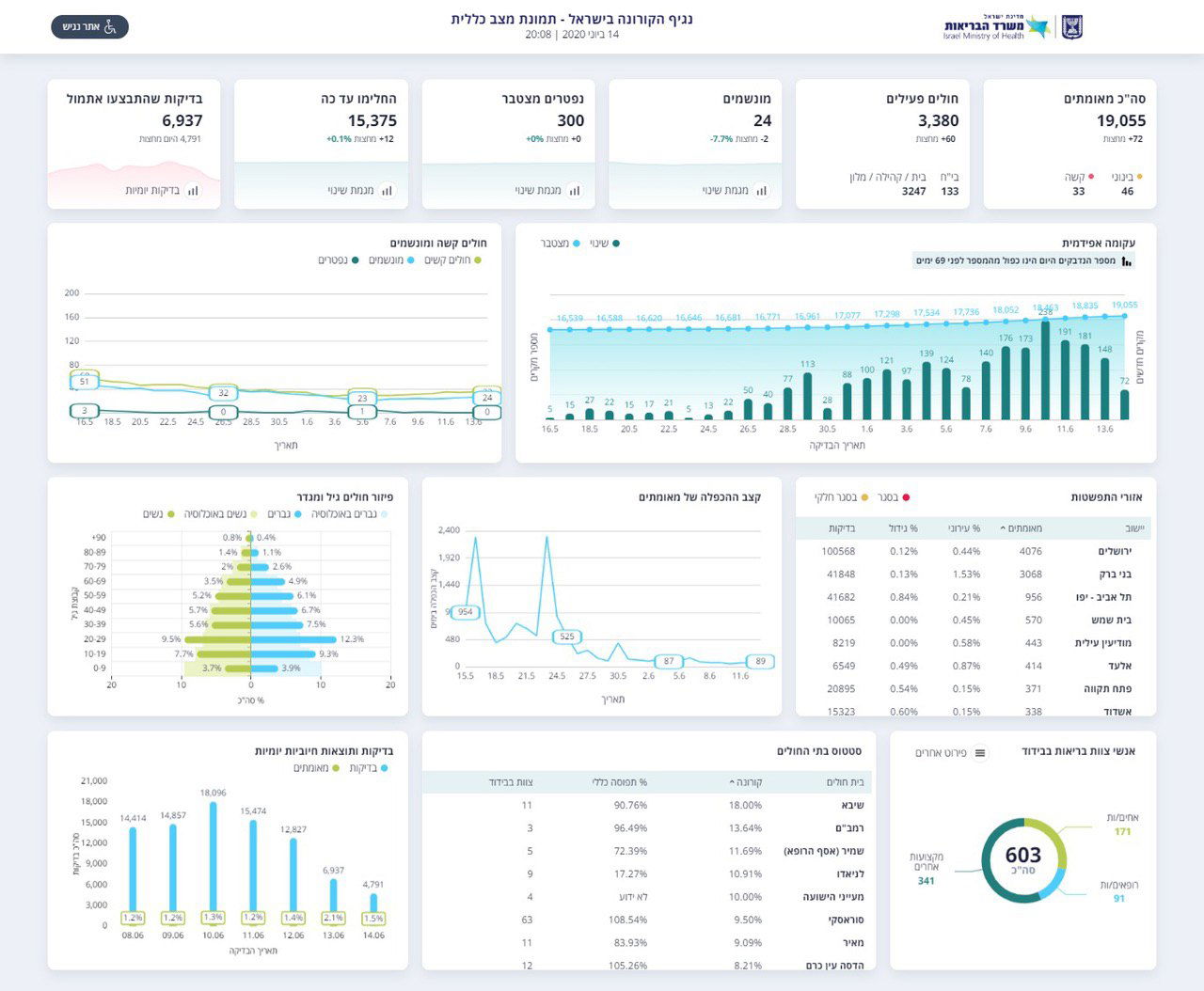
משרד הבריאות מעדכן הערב (ראשון), על ירידה במספר הנדבקים בנגיף הקורונה, כאשר ביממה האחרונה אובחנו סך הכל 83 חולי קורונה חדשים.
על פי העדכון, מספר נשאי הנגיף הפעילים בישראל עומד היום על 3,380, מתוכם 24 מונשמים - ירידה של שני מונשמים ביממה.
הערב נפטר אדם נוסף, בן 26 מבני ברק ללא מחלות רקע שנפטר מסיבוכים של הנגיף. מספר הקרבנות עומד כעת על 301 איש שנפטרו מאז פרוץ נגיף הקורונה בישראל.

אתמול בוצעו 6,937 בדיקות (4,791 מחצות) - כמחצית ממספר הבדיקות שבוצעו בימים האחרונים.
סך כל החולים המאומתים בישראל מתחילת התפשטות הנגיף - 19,055 (72 מחצות), סך כל החולים שהחלימו עד כה - 15,375 (12 מחצות).






0 תגובות