
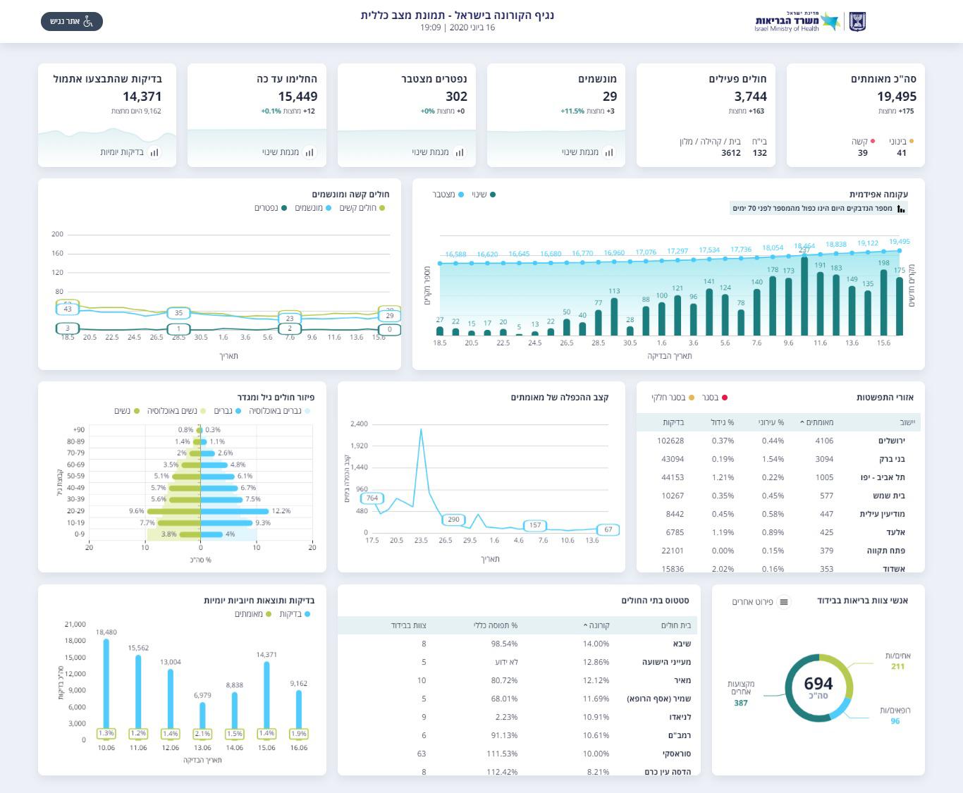
משרד הבריאות מעדכן הערב (שלישי) כי מספר הנשאים המאומתים של נגיף הקורונה בישראל, טיפס ביממה האחרונה בעוד 258 אנשים. מחצות, 175 חדשים.
בסך הכל, מאז תחילת התפרצות מגיפת הקורונה בישראל, 19,495 נשאים מאומתים התגלו. מתוכם, 15,449 כבר החלימו ב"ה.
נכון להערב, יש 3,744 חולים פעילים. 132 מהם מאושפזים בבתי החולים, והשאר נמצאים באשפוז ביתי או במלוניות הייעודיות.


מתוך החולים הפעילים, 39 במצב קשה, 41 במצב בינוני. במספר החולים המונשמים חלה עליה ומספרם עומד כעת על 29.
במקביל, משרד החינוך דיווח כי נכון להערב יש 627 תלמידים במוסדות החינוך החולים בנגיף, מה שגרם לסגירת 167 מוסדות חינוך.
21,807 עובדי הוראה ותלמידים נמצאים בבידוד מניעתי (מתוך: 2.3 מיליון תלמידים וכ- 200,000 עובדי הוראה), כחלק מתורת ההפעלה של מערכת החינוך, לפיה במקום בו נמצאת תחלואה המוסד החינוכי נסגר והתלמידים והצוות החינוכי נכנסים לבידוד עד לתום הבדיקות האפידמיולוגיות.






0 תגובות