
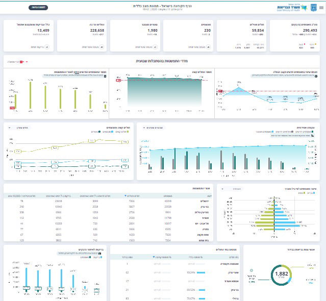
על פי העדכון הערב (ראשון), של משרד הבריאות, ישנה ירידה במספר הנדבקים - ובמספר הבדיקות. מחצות, נפטרו 18 בני אדם - שנדבקו בקורונה.
מאז פרוץ הנגיף בישראל, נדבקו - 290,493 בני אדם. ביממה האחרונה נוספו עוד 888 נדבקים חדשים, ומחצות - 514 בני אדם.


מתוך החולים הפעילים, 303 מהם מוגדרים במצב בינוני, ו-824 מהם במצב קשה. מספר המונשמים עומד על 230 - ומחצות - ירדו שני בני אדם.
סך כל הנפטרים מקורונה בישראל - עומד כיום על 1,980 בני אדם, כאשר מחצות התווספו לרשימת הנפטרים - עוד שניים.

עד כה החלימו בישראל - 228,658, ומחצות, נוספו עוד 210 איש. סך כל החולים הפעילים עומד על 59,854 - 280 התווספו מחצות.
כלל הבדיקות קורונה שבוצעו ביממה האחרונה עומד על 13,409 ומחצות - 8,619.






0 תגובות