
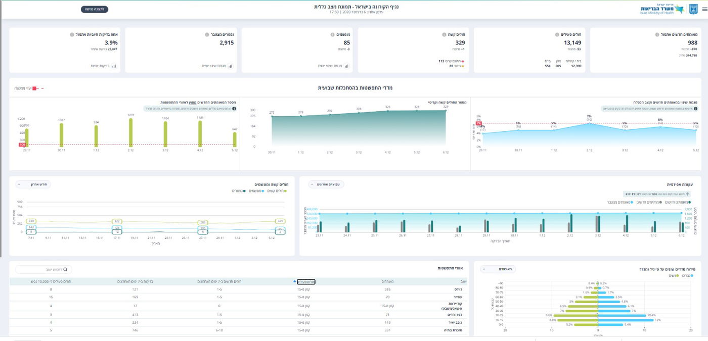
מספר הבדיקות שבוצעו מאתמול (מוצ"ש), בישראל עומד על 25,847 בני אדם, כאשר מתוך הנבדקים התגלו 988 חולי קורונה מאומתים - חדשים, אחוז הבדיקות החיוביות עומד על 3.9% בדומה לאחוז הבדיקות בסוף השבוע.
מאז פרוץ הנגיף בישראל, נדבקו 344,798 ישראליים בנגיף הקורונה. מחצות, התגלו בישראל 870 חולים מאומתים חדשים, סך כל החולים הפעילים, עומד נכון להערב על 13,149 בני אדם - ירידה של 53 בני אדם - מחצות.

מספר חולי הקורונה המוגדרים על ידי הרופאים במצב קשה, עומד על 329, עלייה של חולה אחד מחצות. מתוך כלל החולים הקשים - 113 מוגדרים במצב קריטי.
מספר החולים הנמצאים במצב בינוני הוא 85, מספר המונשמים עומד על 85 ויש ירידה של שלושה בני אדם מחצות.
סך כל הנפטרים מנגיף הקורונה עומד על 2,915, עליה של שישה בני אדם מחצות.






0 תגובות